One of the leading manufacturer in China for the accessory of measuring instrument.

F301002

Product NO.:

F301002

ModelNO.:

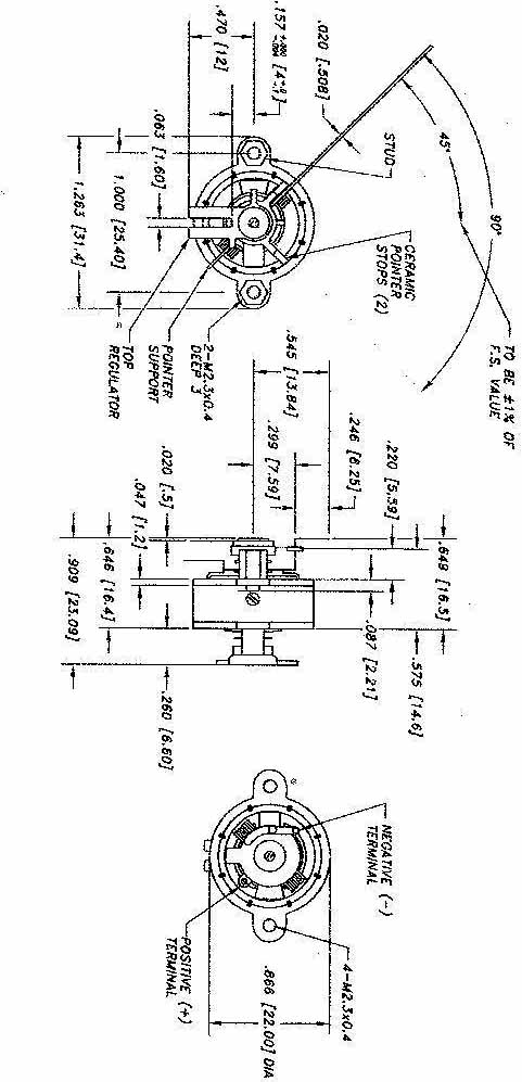
K-500 movement

Description